Budget
💡
💭
Insights
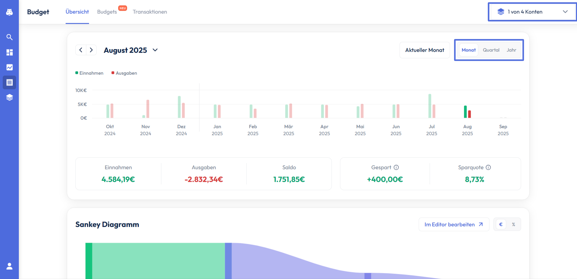
Einnahmen und Ausgaben
Im Bereich Insights siehst du zunächst einen Überblick über deine Einnahmen und Ausgaben der letzten zwölf Monate. Du kannst die Zeitintervalle ändern, indem du oben rechts auf “Quartal” oder “Jahr” gehst. Dadrüber kannst du die Konten auswählen, dessen Transaktionen du mit einbeziehen möchtest.

Unterhalb der Einnahmen- und Ausgabenübersicht werden dir verschiedene Kennzahlen angezeigt, die sich alle auf den jeweils ausgewählten Zeitraum beziehen. Auf der linken Seite werden die Summe aller Einnahmen und Ausgaben sowie der entsprechende Saldo, also die Differenz beider Größen, angezeigt. Auf der rechten Seite siehst du deinen gesparten Betrag und deine Sparquote. Der Sparbetrag setzt sich aus der Summe aller Ausgaben zusammen, die der Kategorie “Sparen & Anlegen” zugeordnet wurden. Bei der Sparquote wird der Anteil dieser Summe an deinen gesamten Einnahmen, errechnet.

Sankey Diagramm
Unterhalb der Kennzahlen werden deine Einnahmen und Ausgaben nun in Form eines Sankey Diagramms dargestellt. Du kannst hier erkennen, aus welchen Quellen du wie viel Geld eingenommen hast und welche Beträge du in den verschiedenen Kategorien ausgegeben hast. Wenn du oben rechts auf % klickst, kannst du dir die einzelnen Kategorien auch in relativen Werten anzeigen lassen.
Links neben dem € und % Zeichen kannst du auf “In Editor bearbeiten” klicken. Dadurch wirst du auf unsere Website weitergeleitet, in der du dein Sankey Diagramm nun individuell bearbeiten kannst.

Wenn du auf eine bestimmte Kategorie klickst, werden dir auf der rechten Seite alle Transaktionen angezeigt, die der entsprechenden Kategorie zugeordnet werden.

Kreisdiagramm
Unter dem Sankey Diagramm werden dir deine Einnahmen und Ausgaben nun getrennt in einem Kreisdiagramm angezeigt. Auch hier kannst du wieder die Darstellung von absoluten zu relativen Werten ändern, indem du oben rechts auf % klickst.

Um eine Position detaillierter aufzuschlüsseln, kannst du entweder auf die entsprechende Kategorie in der Tabelle auf der linken Seite oder auf den Anteil der Kategorie im Kreisdiagramm klicken.

Wenn du nun erneut auf eine Kategorie in der Tabelle oder im Kreisdiagramm klickst, werden dir alle Transaktionen dieser Position, ähnlich wie auch beim Sankey Diagramm, auf der rechten Seite angezeigt.

Wenn du auf Einnahmen klickst, werden diese dir ebenfalls nach dem gleichen Prinzip und mit den gleichen Funktionen in einem Kreisdiagramm angezeigt.

Budgets
Um den Artikel nicht zu überladen, findest du alles zu den neuen Budgets in diesem Artikel.

Transaktionen
Im Bereich Transaktionen siehst du zusätzlich zu allen Transaktionen deinen Kontostand und die Anzahl ungeprüfter Transaktionen deiner zuvor ausgewählten Konten.
Um bestimmte Transaktionen oder Gruppen von Transaktionen zu suchen, kannst du entweder direkt den Namen im Suchfeld eingeben (1) oder über die Filterfunktion verschiedene Filter setzen (2).

Nachdem du auf “Filtern” geklickt hast, erscheinen auf der rechten Seite die verschiedenen Filter, von denen du einen oder mehrere auswählen kannst.

Wenn du auf eine Transaktion aus der Tabelle klickst, werden dir nähere Informationen zu dieser Transaktion, wie die Bankverbindung des Empfängers (falls vorhanden), die Kategorie und ggf. der Tag angezeigt. Weiter unten kannst du 3 Aktionen tätigen:
“als ungeprüft markieren”: Durch Aktivierung wird dir die entsprechende Transaktion als ungeprüft angezeigt, durch Deaktivierung erscheint sie nicht mehr unter den ungeprüften Transaktionen.
“als Kontentransfer markieren”: Wenn du die Transaktion als Kontentransfer markierst, wird sie dir nicht mehr als Ausgabe oder Einnahme, sondern als Umbuchung angezeigt. Das ist praktisch, wenn du z.B. Geld von deinem Girokonto auf das Verrechnungskonto deines Brokers überweist.
“aus den Statistiken entfernen”: Durch das Entfernen deiner Transaktion aus den Statistiken, wird sie nicht mehr in den Charts und der Berechnung der Kennzahlen auf der Übersicht-Seite berücksichtigt.
Abschließend kannst du unten noch individualisierte Notizen zu der Transaktion festhalten.

Kontostand
Hier kannst du über das Augensymbol deinen Kontostand unscharf machen. Über das Info-Symbol kannst du dir die Aufteilung deines Kontostands über deine ausgewählten Konten hinweg anzeigen lassen.

Ungeprüfte Transaktionen
Wir teilen deine Transaktionen automatisch den verschiedenen Kategorien zu. Da der automatisierte Zuordnungsprozess fehlerhaft sein kann, bietet es sich an, die Transaktionen manuell zu überprüfen. Wenn dir keine Unstimmigkeiten auffallen und du mit der Zuordnung aller Transaktionen zufrieden bist, kannst du hier alle ungeprüften Transaktionen auf einmal als geprüft markieren.

Klassifizierung (Tags & Kategorien erstellen/bearbeiten/löschen)
Über die Buttons "Tags" und "Kategorien" kannst du sowohl die Tags, als auch die Kategorien bearbeiten.

Indem du "Tags" hinzufügst, kannst du deine Transaktionen sowohl textbasiert, als auch farblich kennzeichnen und so eine weitere Filterfunktion erstellen. Näheres zu Tags erfährst du hier.
Du kannst über den Button "Kategorien" die bestehenden Haupt- und Unterkategorien um eigene individualisierte Kategorien ergänzen und bereits erstellte bearbeiten oder löschen. Näheres zu Kategorien erfährst du hier.
Außerdem kannst du Transaktionen nicht nur einzeln, sondern auch gesammelt kategorisieren. Du hast hier mehrere Möglichkeiten:
Einzelne Transaktion:
Wenn du eine Transaktion öffnest und die Kategorie änderst, wirst du gefragt, ob die Änderung nur für diese eine Transaktion oder für alle Transaktionen dieses Empfängers gelten soll.

Mehrere Transaktionen gleichzeitig:
Du kannst mehrere Transaktionen auswählen und anschließend über „Kategorie überschreiben“ allen ausgewählten Transaktionen eine neue Kategorie zuweisen.

Über den Budget-Bereich:
Wenn du dich im Budget befindest und dort auf die zugehörigen Transaktionen gehst, kannst du ebenfalls einzelne oder mehrere Transaktionen auswählen und entsprechend kategorisieren.
Übersicht - Mobile App
Der Budget-Tab in der Copilot App ist in drei Reiter unterteilt: Übersicht, Budgets und Transaktionen. Du erreichst den Budget-Bereich über das „Budget"-Icon in der unteren Navigationsleiste.
Die Übersichtsseite des Budget-Tabs basiert auf einer Card-Ansicht und zeigt dir zwei Karten: die Saldo-Card und die Kategorien-Card. Beide geben dir einen schnellen Überblick über deine Ausgaben und Einnahmen – für eine tiefere Analyse kannst du jeweils in die Detailansicht wechseln.
Oben links unter der Tab-Überschrift kannst du über das Dropdown „Alle Konten" festlegen, welche Konten in die Analyse einbezogen werden sollen. Es öffnet sich ein Pop-up-Fenster, in dem du die einzelnen Konten, die du im Copilot eingepflegt hast, gezielt auswählen kannst. Oben rechts wählst du den gewünschten Zeitraum – Monat, Quartal oder Jahr.

Saldo
Die Saldo-Card zeigt dir einen Überblick über deine Einnahmen und Ausgaben der letzten sechs Monate in Form eines Säulendiagramms. Grüne Balken stehen für Einnahmen, rote für Ausgaben.
Detailansicht öffnen
Um deine Einnahmen und Ausgaben im Detail zu analysieren, tippst du auf den grauen Pfeil oben rechts auf der Saldo-Card. Es öffnet sich die Saldo-Detailansicht als Pop-up.
Kennzahlen
Unterhalb des Säulendiagramms werden dir die wichtigsten Kennzahlen für den ausgewählten Zeitraum angezeigt:
- Einnahmen: Die Summe aller Einnahmen im gewählten Zeitraum.
- Ausgaben: Die Summe aller Ausgaben im gewählten Zeitraum.
- Saldo: Die Differenz aus Einnahmen und Ausgaben.
- Gespart: Der Betrag, der der Kategorie „Sparen & Anlegen" zugeordnet wurde.
- Sparquote: Der Anteil des gesparten Betrags an deinen gesamten Einnahmen.
Auch in der Detailansicht kannst du oben links die Konten und oben rechts den Zeitraum anpassen.

Zwischen Zeiträumen wechseln
Eine Besonderheit der App ist die Footer-Navigation am unteren Bildschirmrand. Über die Steuerungspfeile kannst du zeitlich vor- und zurückspringen, um die Kennzahlen für verschiedene Zeiträume einzusehen. Welche Zeiträume dir zur Verfügung stehen, hängt von deiner Auswahl oben rechts ab:
- Monat: Wechsle z. B. von April zu März, Februar und so weiter.
- Quartal: Springe von Q4 zu Q3, Q2, Q1 und weiter zum Vorjahr.
- Jahr: Sieh dir die Kennzahlen für 2026, 2025, 2024 und weitere Jahre an.

Kategorien
Die Kategorien-Card zeigt dir die Ausgaben des ausgewählten Zeitraums in Form eines Kreisdiagramms. Die wichtigste Information auf einen Blick ist die Gesamtsumme der Ausgaben in der Mitte des Diagramms. Auch für diese Card gelangst du über den grauen Pfeil oben rechts in die Detailansicht.

Detailansicht
Der Aufbau der Kategorien-Detailansicht ähnelt dem der Saldo-Detailansicht: Oben rechts findest du die Zeitraumauswahl, oben links die Kontenauswahl und unten in der Footer-Leiste die Möglichkeit, zwischen den Zeiträumen zu wechseln.
Im Zentrum der Detailansicht steht das Kreisdiagramm. Über die Reiter „Ausgaben" und „Einnahmen" wechselst du zwischen der Analyse deiner Ausgaben und Einnahmen. Über das Prozent-Symbol rechts oberhalb des Diagramms kannst du zwischen der absoluten Darstellung in Euro und der relativen Darstellung in Prozent umschalten.

Kategorien im Detail analysieren
Tippst du auf einen Bereich im Kreisdiagramm, wird dir der zugehörige Kategoriename und Betrag in der Mitte des Diagramms angezeigt. Unterhalb des Diagramms findest du eine Tabelle mit allen Oberkategorien und den jeweiligen Ausgabenbeträgen.

Tippst du in der Tabelle auf eine Oberkategorie, öffnet sich eine Detailansicht, in der alle zugehörigen Unterkategorien aufgelistet werden.
Von hier aus hast du zwei Möglichkeiten:
- Alle Transaktionen einer Oberkategorie einsehen: Tippe auf die Zeile „Gesamt", um alle Transaktionen dieser Oberkategorie angezeigt zu bekommen.
- Transaktionen einer Unterkategorie einsehen: Tippe auf eine einzelne Unterkategorie, um nur deren Transaktionen zu sehen.


Tippst du in der Transaktionsliste auf eine einzelne Transaktion, öffnet sich deren Detailansicht. Hier kannst du die Transaktion bearbeiten – zum Beispiel die Kategorisierung ändern, Tags hinzufügen, Notizen hinterlegen oder die Transaktion als ungeprüft, als Kontentransfer markieren bzw. aus den Statistiken entfernen.

Alle beschriebenen Funktionen stehen dir auch zur Verfügung, wenn du in die Einnahmen-Ansicht wechselst.
Budgets - Mobile App
Um den Artikel nicht zu überladen, findest du alles zu den Budgets in diesem Artikel.
Transaktionen - Mobile App
Im Transaktionen-Tab werden dir alle Buchungen übersichtlich in einer Tabelle aufgelistet. Anders als in der Desktop-Version werden hier die Anzeige der ungeprüften Transaktionen und der aktuelle Kontostand nicht direkt angezeigt.
Der Tab lässt sich in zwei Bereiche unterteilen: Im oberen Header-Bereich findest du vier Action-Buttons, darunter folgt die Transaktionsliste.

Action-Buttons
- Suche (Lupe): Über die Suchfunktion kannst du gezielt nach bestimmten Transaktionen suchen – die Funktion entspricht der Desktop-Version.
- Filter: Hier kannst du deine Transaktionen nach verschiedenen Kriterien filtern, darunter Datum, Kategorie, Tags, Art der Kontobewegung, Höhe der Transaktion und weitere. Unter den Filteroptionen findest du auch den Filter „Ungeprüfte Transaktionen" – so kannst du dir gezielt nur die ungeprüften Buchungen anzeigen lassen und die entsprechende Funktion der Desktop-Version nachbilden.
- Tags: Hier kannst du eigene Tags erstellen und nach bestehenden Tags suchen. Die Funktion entspricht der Desktop-Version. Näheres zu Tags erfährst du hier.
- Kategorien: Über diesen Button gelangst du zur Verwaltung deiner Kategorien. Wie du hier Kategorien erstellen, bearbeiten und löschen kannst, wird in einem eigenen Artikel ausführlich erklärt – dort findest du auch einen Abschnitt speziell für die Mobile App.
Transaktionsdetails
Wenn du auf eine Transaktion in der Tabelle tippst, werden dir nähere Informationen angezeigt, wie die Bankverbindung des Empfängers (falls vorhanden), die Kategorie und gegebenenfalls der Tag.

Darüber hinaus stehen dir drei Aktionen zur Verfügung:
„Als ungeprüft markieren": Durch Aktivierung wird dir die entsprechende Transaktion als ungeprüft angezeigt, durch Deaktivierung erscheint sie nicht mehr unter den ungeprüften Transaktionen.
„Als Kontentransfer markieren": Die Transaktion wird nicht mehr als Ausgabe oder Einnahme, sondern als Umbuchung behandelt. Das ist praktisch, wenn du z. B. Geld von deinem Girokonto auf das Verrechnungskonto deines Brokers überweist.
„Aus den Statistiken entfernen": Die Transaktion wird nicht mehr in den Charts und der Berechnung der Kennzahlen auf der Übersichtsseite berücksichtigt.
Abschließend kannst du auch individualisierte Notizen zu der Transaktion festhalten.

Transaktionen kategorisieren
Wie auch in der Desktop-Version kannst du Transaktionen nicht nur einzeln, sondern auch gesammelt kategorisieren:
Einzelne Transaktion:
Wenn du eine Transaktion öffnest und die Kategorie änderst, wirst du gefragt, ob die Änderung nur für diese eine Transaktion oder für alle Transaktionen dieses Empfängers gelten soll.

Mehrere Transaktionen gleichzeitig:
Um mehrere Transaktionen auf einmal zu bearbeiten, tippe auf das Stift-Symbol oben rechts, um in den Bearbeitungsmodus zu gelangen. Nun kannst du links neben den einzelnen Transaktionen die gewünschten Buchungen auswählen. Tippe anschließend auf „Transaktion bearbeiten", um allen ausgewählten Transaktionen eine neue Kategorie zuzuweisen oder andere Aktionen gesammelt auszuführen.

